
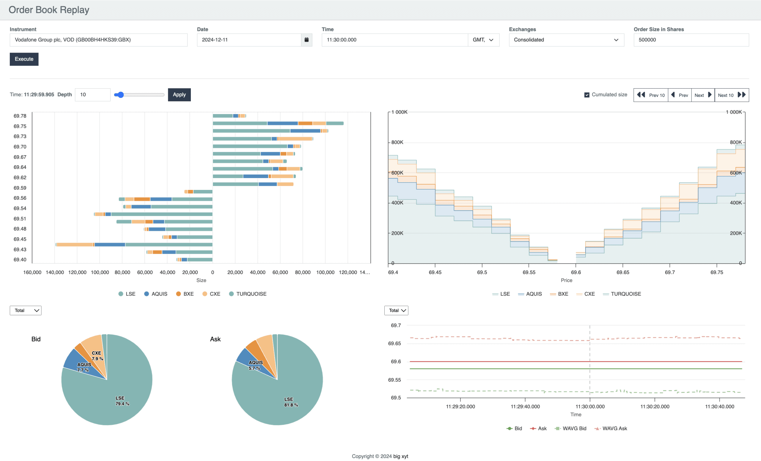
12 Days of Trading 2024 Day 11: Level Tree analysis
27 August 2025
/
big xyt
/
12 Days of Trading 2024
/
Views

Related Insights
